推薦產品 / RELEVANT
聯系我們 / CONTACT
聯系人:劉小姐
電 話:18581853739
座 機:028-66579066
網 址:m.ruiim.cn
地 址:四川省成都市高新區創業路1號劍恒發展中心5樓510室
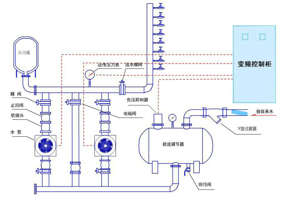
無負壓供水設備十大技術標準
2018-09-03 764人瀏覽
無負壓供水設備技術標準具體內容是什么,下面博海供水為大家解答。 1、緩沖系統中的穩流罐耐壓不低于水泵的最高揚程,按壓力容器的標準制造,防止市政管網的超壓和水泵止回閥損壞引起穩
生活變頻供水設備價格多少
2018-08-31 469人瀏覽
生活變頻供水設備是如今各行各業流行的二次加壓供水設備,相比傳統供水設備升級了很多,是一種新型的變頻節能供水設備。 生活變頻供水設備的價格是不等的,幾萬到幾十萬都有可能,原因是
供水改造變頻恒壓供水設備生產廠家有哪些
2018-08-30 193人瀏覽
供水改造一般是老小區建成已久,供水管網老化,出現生銹、滲漏等現象,水壓不足,以及水質不干凈等,嚴重影響著居民的日常生活。為解決人們用水難問題,推薦采用變頻恒壓供水設備,那么對于
老舊小區二次供水改造讓水質有保障!
2018-08-29 279人瀏覽
老舊小區二次供水改造中最重要的就是解決居民飲用水水質安全問題,以前管網多采用鐵管材質,出現的老化、生銹、滲漏等問題都直接影響著居民用水安全。 尤其是老舊小區的二次供水設施,是


微信在線咨詢







